herrcore (@herrcore) 's Twitter Profile
herrcore

@herrcore

UnpacMe | OALABS

ID: 43022669

linkhttp://www.openanalysis.net/ calendar_today28-05-2009 02:03:24

8,8K Tweet

13,13K Takipçi

497 Takip Edilen

Greg Lesnewich (@greglesnewich) 's Twitter Profile Photo

Hey #100DaysofYARA friends and fans! I am looking for a successor to take up the 100 days of yara mantle. I’ll still participate of course, but I think the challenge has reached a point where it can grow much more under a more organized eye

Andreas Klopsch (@hackingump1) 's Twitter Profile Photo

Just dropped: my RECON 2025 talk on Rust library recognition in malware! 🦀 Worth a watch if you're into RE or malware research. youtu.be/_JiuYkFzVgg?si… #malware #RIFT #microsoft #reverseengineering #rust

deceptiq (@deceptiq_) 's Twitter Profile Photo

Once in a blue moon as a red teamer, we encountered environments with canary technology deployed across their infrastructure. The tables flipped. Blue teams caught us immediately. Canary technology uniquely detects adversaries by exploiting their behavior - digital assets with

Once in a blue moon as a red teamer, we encountered environments with canary technology deployed across their infrastructure. The tables flipped. Blue teams caught us immediately. 

Canary technology uniquely detects adversaries by exploiting their behavior - digital assets with
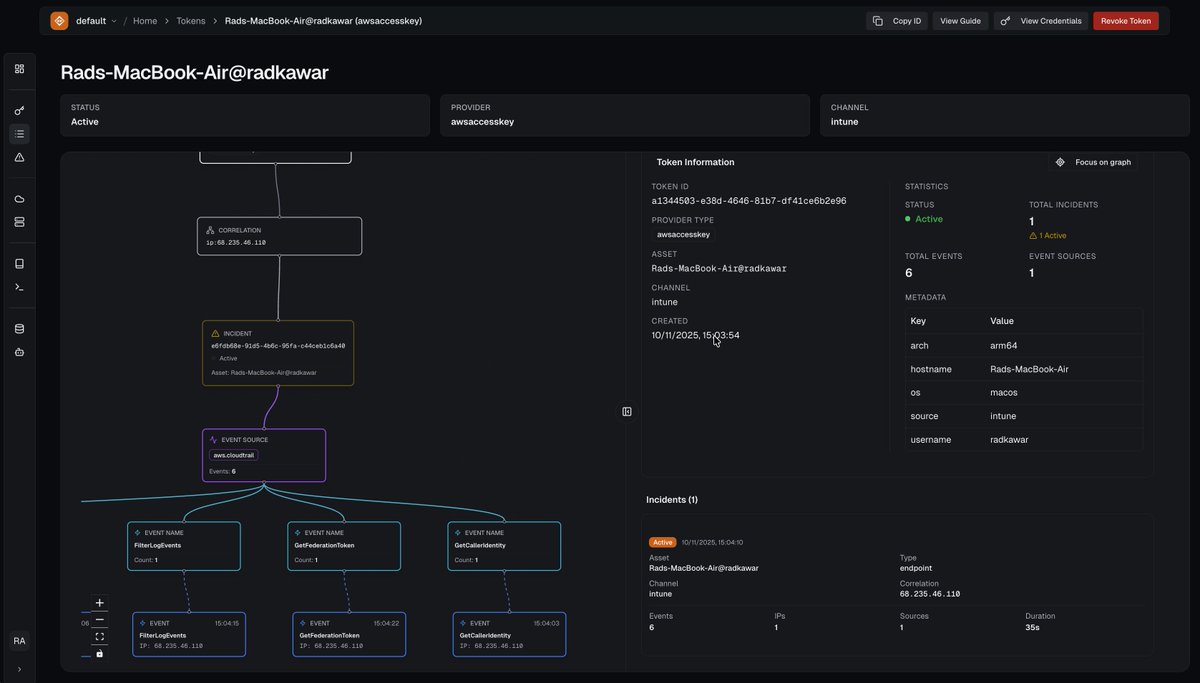
Rad (@rad9800) 's Twitter Profile Photo

We are live! 15 canary token providers (10 persistent, 5 ephemeral) - all designed to exploit an adversary's decision making process. (And has the added fun consequence of making folk say "wait, that's a canary token??" in a demo)

deceptiq (@deceptiq_) 's Twitter Profile Photo

As former Red Teamers, we always were looking for low-risk, high-reward decisions. Actions where the upside-lateral movement outweighed the likelihood of detection. This risk calculus has held for years. Early warning honey tokens exist to break it. deceptiq.com/blog/early-war…

As former Red Teamers, we always were looking for low-risk, high-reward decisions. 

Actions where the upside-lateral movement outweighed the likelihood of detection.

This risk calculus has held for years. 

Early warning honey tokens exist to break it.

deceptiq.com/blog/early-war…
RussianPanda 🐼 🇺🇦 (@russianpanda9xx) 's Twitter Profile Photo

My team Huntress is hiring a Senior Hunt & Response Analyst (West Coast, 3-5 years exp). Not going to lie, this is one of the best teams I have worked for in my entire career. We want the person who: 😰 Makes threat actors sweat 🎯 You hunt threats for fun 🔥 Actually

Vector 35 (@vector35) 's Twitter Profile Photo

Join us for another interview this Friday at 4pm ET with Tim Blazytko! As the instructor of Software Deobfuscation Techniques at RE//verse 2026, we'll be picking his brain about the role obfuscation and deobfuscation play a role in today's cybersecurity scene. What would you like

Join us for another interview this Friday at 4pm ET with Tim Blazytko! As the instructor of Software Deobfuscation Techniques at RE//verse 2026, we'll be picking his brain about the role obfuscation and deobfuscation play a role in today's cybersecurity scene. What would you like
sean (@seanmw) 's Twitter Profile Photo

Zombieware doing its thing stuck in a respawn loop…rewriting a mutated copy of itself before relaunching. Depending on the sandbox setup, one analysis can generate dozens of mutated samples, which are then fed back into pipelines and threat feeds... 🐢 🐢 🐢

Zombieware doing its thing stuck in a respawn loop…rewriting a mutated copy of itself before relaunching. Depending on the sandbox setup, one analysis can generate dozens of mutated samples, which are then  fed back into pipelines and threat feeds...
🐢
   🐢
      🐢
Duncan Ogilvie 🍍 (@mrexodia) 's Twitter Profile Photo

Got sick of the bloat in the Python MCP server ecosystem and decided to write my own. Turns out you can fit everything you need in less than 1k lines of code. For reference: FastMCP is around 40kloc, excluding dependencies 🤯

Got sick of the bloat in the Python MCP server ecosystem and decided to write my own. Turns out you can fit everything you need in less than 1k lines of code.

For reference: FastMCP is around 40kloc, excluding dependencies 🤯
Rad (@rad9800) 's Twitter Profile Photo

Building real-time detections or event-driven systems on AWS? Or avoiding EventBridge because it's unintuitive? This will save you the late-night debugging sessions I went through.

Hex-Rays SA (@hexrayssa) 's Twitter Profile Photo

🔌 Allow us to introduce the new IDA Plugin Manager. Now, with a few simple commands, you can access a modern, self-service plugin ecosystem. Discover and get discovered more easily. hex-rays.com/blog/introduci…

🔌 Allow us to introduce the new IDA Plugin Manager.

Now, with a few simple commands, you can access a modern, self-service plugin ecosystem. Discover and get discovered more easily.

hex-rays.com/blog/introduci…
Duncan Ogilvie 🍍 (@mrexodia) 's Twitter Profile Photo

Finally bit the bullet and spent some time refactoring Remill's build system. It got merged and you can now use Remill with LLVM 15-21 on Windows, Linux and macos 🔥 Using Remill in your projects has always been challenging in the past and I also published a small template you

Finally bit the bullet and spent some time refactoring Remill's build system. It got merged and you can now use Remill with LLVM 15-21 on Windows, Linux and macos 🔥

Using Remill in your projects has always been challenging in the past and I also published a small template you
John Hammond (@_johnhammond) 's Twitter Profile Photo

Full length reverse engineering with Invoke RE! Showcasing new iterations of the "Scavenger" malware, or what we saw as "ExoTickler" previously as a fake City Skylines 2 video game mod, now w/ more crypto/creds stealing and C2. Binary Ninja, x64dbg & more: youtu.be/wFBdeak0t70

Full length reverse engineering with Invoke RE! Showcasing new iterations of the "Scavenger" malware, or what we saw as "ExoTickler" previously as a fake City Skylines 2 video game mod, now w/ more crypto/creds stealing and C2. Binary Ninja, x64dbg & more: youtu.be/wFBdeak0t70
Squiblydoo (@squiblydooblog) 's Twitter Profile Photo

Abused code-signing certificate by country over time. Each dot is a certificate. Any country surprising to you? See comment for interactive version.

Abused code-signing certificate by country over time.
Each dot is a certificate.

Any country surprising to you?

See comment for interactive version.