TradesViz | Trading Performance Analysis (@tradesviz) 's Twitter Profile
TradesViz | Trading Performance Analysis

@tradesviz

The best trading journal to find/visualize your trading edge! Do trade logging, charting, management, simulation, and risk analysis ++.RD: bit.ly/3BCppYe

ID: 1272095810738503682

linkhttp://www.tradesviz.com/ calendar_today14-06-2020 09:17:37

8,8K Tweet

36,36K Followers

36 Following

TradesViz | Trading Performance Analysis (@tradesviz) 's Twitter Profile Photo

July 2025 just ended. 4 months till 2025 ends. What is your progress so far? What goals have you achieved so far? What is your roadmap? Whether you decide to journal or not, you can't answer any of these qns. without a record of your data ๐Ÿคจ Don't care about stats? Your

TradesViz | Trading Performance Analysis (@tradesviz) 's Twitter Profile Photo

Saturday simulation session with TradesViz ๐Ÿ‹๏ธ See those *looong* shadows/wicks?... This is why stops are important. This is an example $NQ trade from 29th July. It was not an easy week... Practice makes things better. Don't neglect it.

TradesViz | Trading Performance Analysis (@tradesviz) 's Twitter Profile Photo

The AI query on TradesViz is a great way to learn about your trades. Infinite potential if you know what to ask and learn to explore. Do not expect it to give answers to "how can I improve my trading?" Why? Because there are a million subjective reasons and tips on how you

The AI query on TradesViz is a great way to learn about your trades.

Infinite potential if you know what to ask and learn to explore.

Do not expect it to give answers to "how can I improve my trading?" 

Why? Because there are a million subjective reasons and tips on how you
TradesViz | Trading Performance Analysis (@tradesviz) 's Twitter Profile Photo

Ever wondered what the last week looked like in the options flow world? ๐Ÿ‘€๐Ÿ“Š Who's sweeping? What's heating up? Whereโ€™s the volume really moving? With TradesVizโ€™s Options Flow Table, youโ€™re not guessing โ€” youโ€™re seeing: ๐Ÿ” Tickers filtered your way ๐Ÿ’ธ Premiums that matter ๐Ÿ“…

Ever wondered what the last week looked like in the options flow world? ๐Ÿ‘€๐Ÿ“Š
Who's sweeping? What's heating up? Whereโ€™s the volume really moving?

With TradesVizโ€™s Options Flow Table, youโ€™re not guessing โ€” youโ€™re seeing:

๐Ÿ” Tickers filtered your way
๐Ÿ’ธ Premiums that matter
๐Ÿ“…
TradesViz | Trading Performance Analysis (@tradesviz) 's Twitter Profile Photo

๐Ÿ“† What did your last week really look like? Profit spikes? Execution drops? Silent volume surges? The Week View in TradesViz lays it all out โ€” no guesswork, just pure insight. ๐Ÿ’ฐ PnL changes week-by-week ๐Ÿ“Š Execution & volume trends ๐Ÿ” Spot whatโ€™s working, whatโ€™s not, and when

๐Ÿ“† What did your last week really look like?

Profit spikes? Execution drops? Silent volume surges?
The Week View in TradesViz lays it all out โ€” no guesswork, just pure insight.

๐Ÿ’ฐ PnL changes week-by-week
๐Ÿ“Š Execution & volume trends
๐Ÿ” Spot whatโ€™s working, whatโ€™s not, and when
TradesViz | Trading Performance Analysis (@tradesviz) 's Twitter Profile Photo

Tried the Multi-Simulator yet? ๐ŸŽฏ If youโ€™re still flipping between charts or trading one symbol at a time in your sim sessionsโ€ฆ you're way behind. The TradesViz Multi-Simulator lets you: โšก Trade 4 symbols simultaneously โ€” different timeframes, all synced โš™๏ธ Use 10+ custom

Tried the Multi-Simulator yet? ๐ŸŽฏ

If youโ€™re still flipping between charts or trading one symbol at a time in your sim sessionsโ€ฆ you're way behind.

The TradesViz Multi-Simulator lets you:
โšก Trade 4 symbols simultaneously โ€” different timeframes, all synced
โš™๏ธ Use 10+ custom
TradesViz | Trading Performance Analysis (@tradesviz) 's Twitter Profile Photo

Top earnings dropping after hours and pre-market today ๐Ÿ“ˆ๐Ÿ”ฅ Big names. Big expectations. $PLTR and $MELI leading the charge โ€” $373B vs $120B market caps. ๐Ÿ‘€ $VRTX with a solid $3.74 EPS, while $IDXX and $BNTX make their early moves in pre-market. Are these just earnings? Or

Top earnings dropping after hours and pre-market today ๐Ÿ“ˆ๐Ÿ”ฅ
Big names. Big expectations.

$PLTR and $MELI leading the charge โ€” $373B vs $120B market caps. ๐Ÿ‘€
$VRTX with a solid $3.74 EPS, while $IDXX and $BNTX make their early moves in pre-market.

Are these just earnings? Or
TradesViz | Trading Performance Analysis (@tradesviz) 's Twitter Profile Photo

Big bets. Fast moves. Options flow for Aug 4th is LOUD. ๐Ÿ”Š๐Ÿ’ฅ $NVDA leads with a $20M split sell โ€” someoneโ€™s locking in or prepping for a reversal? Heavy $C sweeps flying around like itโ€™s earnings week (oh wait... it is) ๐Ÿง  $MSTR, $KWEB, $AAPL โ€” all seeing aggressive flow.

Big bets. Fast moves. Options flow for Aug 4th is LOUD. ๐Ÿ”Š๐Ÿ’ฅ

$NVDA leads with a $20M split sell โ€” someoneโ€™s locking in or prepping for a reversal?
Heavy $C sweeps flying around like itโ€™s earnings week (oh wait... it is) ๐Ÿง 
$MSTR, $KWEB, $AAPL โ€” all seeing aggressive flow.
TradesViz | Trading Performance Analysis (@tradesviz) 's Twitter Profile Photo

๐Ÿ“ˆ 3-day Surge in Put/Call Premiums Some serious bearish premiums piling up... $NU, $AAL, $GE, $PINS โ€” all showing massive % spikes in put/call ratio of premium. Options flow screener highlights consistent increases over 3 days. โš ๏ธ Watch $AAL closely โ€” 1,600%+ surge in ratio

๐Ÿ“ˆ 3-day Surge in Put/Call Premiums
Some serious bearish premiums piling up...

$NU, $AAL, $GE, $PINS โ€” all showing massive % spikes in put/call ratio of premium.
Options flow screener highlights consistent increases over 3 days.

โš ๏ธ Watch $AAL closely โ€” 1,600%+ surge in ratio
TradesViz | Trading Performance Analysis (@tradesviz) 's Twitter Profile Photo

๐Ÿšจ Volume Pressure + Price Momentum = Breakout Watchlist TradesViz Stock Screener | 04th Aug, 2025 ๐ŸŸฆ 4-Day Volume Surge: $YOSH, $SNGX, $CPOP, $VRME are showing consistent volume spikes โ€” with some % volume change crossing 6000%+! Donโ€™t sleep on $LXEH or $SLXN โ€” price moves may

๐Ÿšจ Volume Pressure + Price Momentum = Breakout Watchlist
TradesViz Stock Screener | 04th Aug, 2025

๐ŸŸฆ 4-Day Volume Surge:
$YOSH, $SNGX, $CPOP, $VRME are showing consistent volume spikes โ€” with some % volume change crossing 6000%+!
Donโ€™t sleep on $LXEH or $SLXN โ€” price moves may
TradesViz | Trading Performance Analysis (@tradesviz) 's Twitter Profile Photo

๐Ÿ“Š Ask. Analyze. Act. Learn the AI Q&A - Fundamentals. No more digging through pages or spreadsheets. Just type: ๐Ÿง  โ€œShow cost of revenue from 2015 for $AAPL, $TSLA, $F, $ADBEโ€ฆโ€ โ€ฆand get structured, visualized data instantly. ๐Ÿ“Œ EPS, revenue, sector comparisons, multi-symbol

๐Ÿ“Š Ask. Analyze. Act.
Learn the AI Q&A - Fundamentals.

No more digging through pages or spreadsheets. Just type:
๐Ÿง  โ€œShow cost of revenue from 2015 for $AAPL, $TSLA, $F, $ADBEโ€ฆโ€
โ€ฆand get structured, visualized data instantly.

๐Ÿ“Œ EPS, revenue, sector comparisons, multi-symbol
TradesViz | Trading Performance Analysis (@tradesviz) 's Twitter Profile Photo

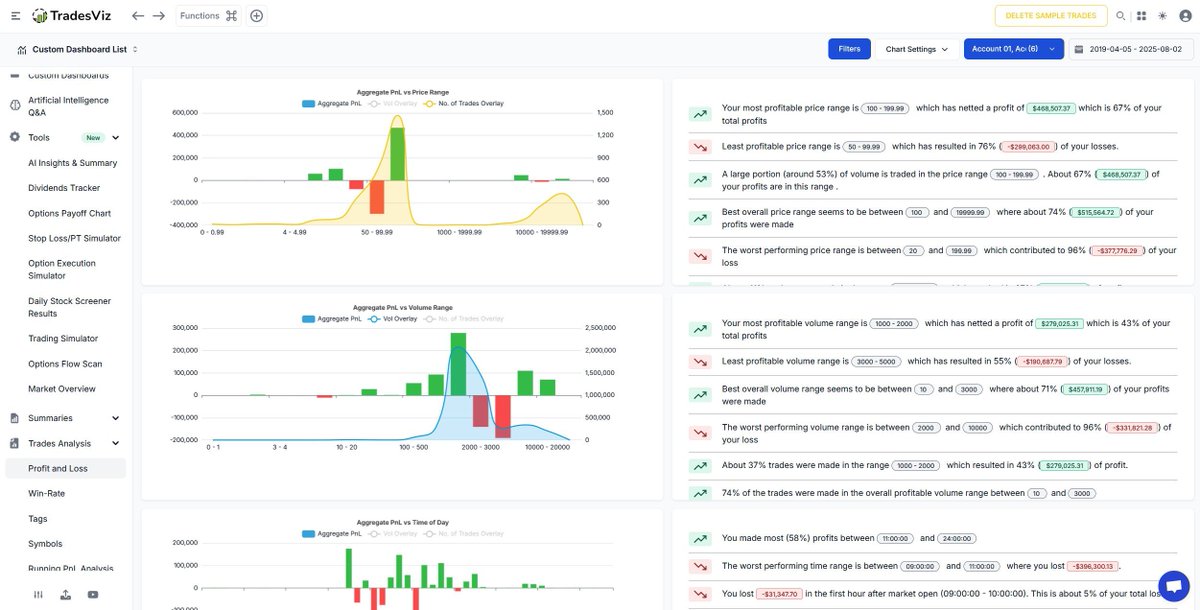
๐Ÿ“Š Trade Analysis That Actually Tells a Story Your wins, your losses โ€” quantified, visualized, and explained. The TradesViz Trade Analysis dashboard breaks down your PnL by: ๐Ÿ“ˆ Price range ๐Ÿ“ฆ Volume range ๐Ÿ•’ Time of day โœ… Instantly see: Most and least profitable zones

๐Ÿ“Š Trade Analysis That Actually Tells a Story
Your wins, your losses โ€” quantified, visualized, and explained.

The TradesViz Trade Analysis dashboard breaks down your PnL by:

๐Ÿ“ˆ Price range

๐Ÿ“ฆ Volume range

๐Ÿ•’ Time of day

โœ… Instantly see:

Most and least profitable zones
TradesViz | Trading Performance Analysis (@tradesviz) 's Twitter Profile Photo

Stop guessing and start knowing. The TradesViz Strategy Backtest engine gives traders a real, data-backed way to evaluate any trading logic โ€” with just a few lines of natural-language code. ๐Ÿง  Example Strategy: CROSSED(input_col=SMA(10), input_col2=EMA(25), direction=above)

Stop guessing and start knowing.
The TradesViz Strategy Backtest engine gives traders a real, data-backed way to evaluate any trading logic โ€” with just a few lines of natural-language code.

๐Ÿง  Example Strategy:
CROSSED(input_col=SMA(10), input_col2=EMA(25), direction=above)
TradesViz | Trading Performance Analysis (@tradesviz) 's Twitter Profile Photo

TradesViz doesn't just use stop loss for visualization. Open stop pnl, open risk/%, potential profit, account % at risk, limit for best exit simulation and more. Also, TP/SL can be 100% automated. Still wasting time on excel or another solution? ๐Ÿคฆโ€โ™‚๏ธ

TradesViz doesn't just use stop loss for visualization.

Open stop pnl, open risk/%, potential profit, account % at risk, limit for best exit simulation and more.

Also, TP/SL can be 100% automated.

Still wasting time on excel or another solution? ๐Ÿคฆโ€โ™‚๏ธ
TradesViz | Trading Performance Analysis (@tradesviz) 's Twitter Profile Photo

The trades chart view not only shows you all your trades plotted in a single chart, but it also has a full-featured grid at the bottom to help you explore trades and do more - all in the same tab. Check this tab today and see all of your trades visualized.

The trades chart view not only shows you all your trades plotted in a single chart, but it also has a full-featured grid at the bottom to help you explore trades and do more - all in the same tab.

Check this tab today and see all of your trades visualized.
TradesViz | Trading Performance Analysis (@tradesviz) 's Twitter Profile Photo

๐Ÿš€ Momentum Movers Alert! Two powerful signals for your watchlist on TradesViz: ๐Ÿ”น Bullish Golden Cross (50-200 SMA) Stocks like $BELFA, $HSY, and $PMBS are showing classic long-term bullish signs. ๐Ÿ“ˆ Notable surges in volume: โ†’ $PMBS (+261%), $VTC (+115%), $GBF (+160%) ๐Ÿ”น

๐Ÿš€ Momentum Movers Alert!
Two powerful signals for your watchlist on TradesViz:

๐Ÿ”น Bullish Golden Cross (50-200 SMA)
Stocks like $BELFA, $HSY, and $PMBS are showing classic long-term bullish signs. ๐Ÿ“ˆ
Notable surges in volume:
โ†’ $PMBS (+261%), $VTC (+115%), $GBF (+160%)

๐Ÿ”น