Sameh Sabry (@samehysabry) 's Twitter Profile
Sameh Sabry

@samehysabry

Cybersecurity. BioHacking. Drummer. Cook. Coffee. Traveler. Part-time Investor.

ID: 90965557

linkhttp://www.linkedin.com/in/samehysabry calendar_today18-11-2009 21:43:48

6,6K Tweet

3,3K Followers

2,2K Following

Andrew Morris (afk) (@andrew___morris) 's Twitter Profile Photo

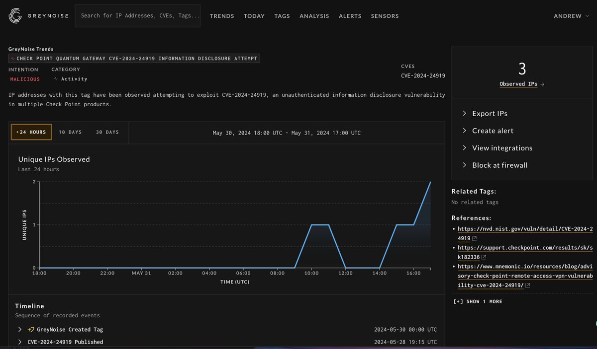
stay sharp on checkpoint CVE-2024-24919 (and likely subsequent checkpoint CVEs). seeing in-the-wild exploitation in GreyNoise now. viz.greynoise.io/tags/check-poi…

stay sharp on checkpoint CVE-2024-24919 (and likely subsequent checkpoint CVEs). seeing in-the-wild exploitation in <a href="/GreyNoiseIO/">GreyNoise</a> now. 

viz.greynoise.io/tags/check-poi…
Sameh Sabry (@samehysabry) 's Twitter Profile Photo

New ransomware groups like Play and Trigona have increased their activity. Play, for example, has compromised over 300 organizations since its emergence in June 2022 and continues to grow in activity. More details are on Halcyon Ransomware Malicious Quartile Q1-2024.

NYSE 🏛 (@nyse) 's Twitter Profile Photo

Jon Miller, CEO and Co-Founder of HalcyonAI, tells us how the Halcyon Anti-Ransomware Platform is revolutionizing cybersecurity, and how Halcyon is leveraging AI to help security teams anticipate and mitigate ransomware threats in real time. #NYSEFloorTalk with Judy Khan Shaw

البوابة التقنية (@aitnews) 's Twitter Profile Photo

حالة برامج الفدية: الاتجاهات التشغيلية وترتيب القوة الخبيثة HalcyonAI Sameh Sabry #جيتكس_جلوبال #جيتكس_جلوبال_2024 #GITEXGLOBAL #GlobalDevSlam #ArtificialIntelligence #AI #AiEverything #GITEXIMPACT #ExpandNorthStar #GITEXCyberValley #FintechSurge #FutureBlockchainSummit

حالة برامج الفدية: الاتجاهات التشغيلية وترتيب القوة الخبيثة
<a href="/HalcyonAi/">HalcyonAI</a> <a href="/samehysabry/">Sameh Sabry</a> 
#جيتكس_جلوبال #جيتكس_جلوبال_2024
#GITEXGLOBAL #GlobalDevSlam #ArtificialIntelligence #AI #AiEverything #GITEXIMPACT #ExpandNorthStar #GITEXCyberValley #FintechSurge #FutureBlockchainSummit
Sameh Sabry (@samehysabry) 's Twitter Profile Photo

Attackers use tools like EDRSilencer to bypass EDR systems, blocking alerts via Windows Filtering Platform with filters that persist after reboots. Blue teams need anti-ransomware platforms with layered defenses and real-time recovery to counter evolving threats. #EDR

Sameh Sabry (@samehysabry) 's Twitter Profile Photo

According to the Global Threat Landscape Report by FortiGuard Labs , fewer organizations effectively detect ransomware attacks. Detection rates have fallen from 22% in previous years to just 13%. (1/2)

Sameh Sabry (@samehysabry) 's Twitter Profile Photo

This shift highlights the growing complexity and precision of ransomware attacks and the need for technologies built from the ground up around ransomware protection and recovery. (2/2)

Sameh Sabry (@samehysabry) 's Twitter Profile Photo

The Black Basta ransomware group has begun using Microsoft Teams for advanced social engineering attacks, targeting hundreds of organizations in October 2024. (1/3)

Sameh Sabry (@samehysabry) 's Twitter Profile Photo

They impersonate IT help desk staff to convince victims to install remote access tools like Quick Assist or AnyDesk, enabling malware deployment. This approach bypasses traditional email defenses, leveraging spam emails and fake Entra ID tenants (2/3)

Sameh Sabry (@samehysabry) 's Twitter Profile Photo

to exploit employees’ trust in Teams messages. Over $15 million in damages have been reported across sectors including finance, technology, and government contracting. (3/3)

Formula 1 (@f1) 's Twitter Profile Photo

Triple overtake for Charles! 😵 Watch Leclerc climb from P19 to P3 (!) and all the best bits from the season finale 🎥 #F1 #AbuDhabiGP

Cyber Security Council (@cscgovae) 's Twitter Profile Photo

على هامش #RSAC2025، التقى سعادة الدكتور محمد الكويتي بممثلي شركتي Halcyon وSpire Solutions، حيث ناقش الجانبان سبل التعاون في تطوير تقنيات متقدمة للدفاع ضد هجمات الفدية وتعزيز أطر المرونة السيبرانية. ويأتي هذا اللقاء ضمن جهود دولة الإمارات المستمرة لبناء شراكات استراتيجية وتعزيز

على هامش #RSAC2025، التقى سعادة الدكتور محمد الكويتي بممثلي شركتي Halcyon وSpire Solutions، حيث ناقش الجانبان سبل التعاون في تطوير تقنيات متقدمة للدفاع ضد هجمات الفدية وتعزيز أطر المرونة السيبرانية. ويأتي هذا اللقاء ضمن جهود دولة الإمارات المستمرة لبناء شراكات استراتيجية وتعزيز