Jorge Iwano (@jorgeiwano) 's Twitter Profile
Jorge Iwano

@jorgeiwano

#ISP / #Telecom / #Networking / #Zabbix addict / #MikroTik addict / #Freelance / #Monitoring

ID: 1633383998

linkhttps://www.linkedin.com/in/jorgefernando/ calendar_today30-07-2013 17:07:45

18 Tweet

68 Followers

299 Following

Jorge Iwano (@jorgeiwano) 's Twitter Profile Photo

Deploy your next app in seconds. Get $100 in cloud credits from @DigitalOcean for a limited time using my link: m.do.co/t/624c1c7ee6b2

Jorge Iwano (@jorgeiwano) 's Twitter Profile Photo

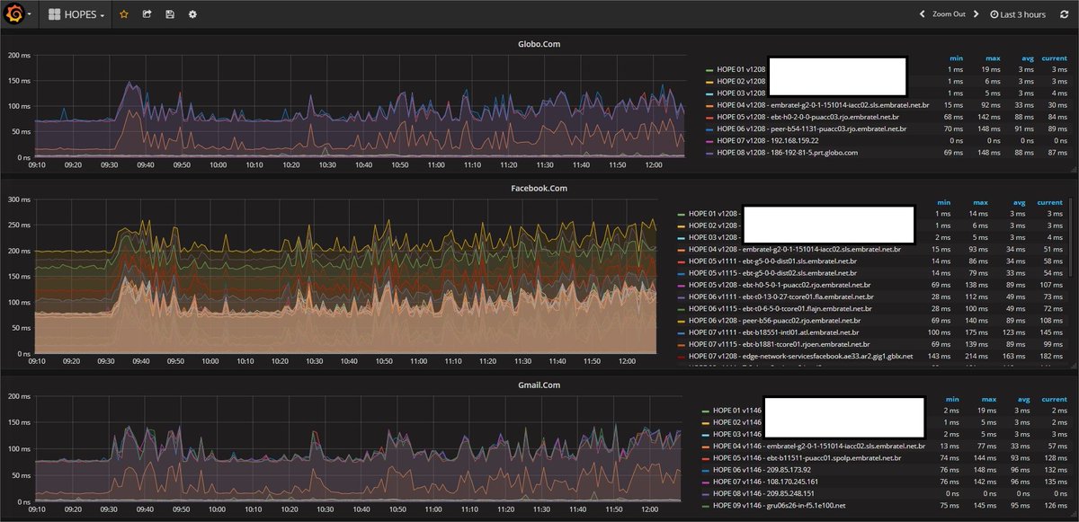
I created a template capable of discovering the jumps to host registered in #zabbix . generating dynamic items for each hop. From this, along with #grafana, I managed to show the analysis of all the jumps in a single graph. follows the result. Zabbix Team Grafana

I created a template capable of discovering the jumps to host registered in #zabbix . generating dynamic items for each hop. From this, along with #grafana, I managed to show the analysis of all the jumps in a single graph. follows the result. <a href="/zabbix/">Zabbix Team</a> <a href="/grafana/">Grafana</a>
Zabbix Team (@zabbix) 's Twitter Profile Photo

Today we are inspiring and talking to our new future colleagues, at a career day event at RTU, the largest and most prestigious technical university in Riga. You're also welcome to join #Zabbix team: zabbix.com/jobs

Today we are inspiring and talking to our new future colleagues, at a career day event at <a href="/RTU_LV/">RTU</a>, the largest and most prestigious technical university in Riga.

You're also welcome to join #Zabbix team: zabbix.com/jobs
Jorge Iwano (@jorgeiwano) 's Twitter Profile Photo

Não ta no git, mas ta ai. Compartilhado! #zabbix #zabbixconference #zabconflatam2018 #unirede #zabbixbr slideshare.net/JorgeFernandoM…

Jorge Iwano (@jorgeiwano) 's Twitter Profile Photo

Pessoal, mais um template para comunidade. Monitore sessões BGP do #mikrotik usando #zabbix com LLD share.zabbix.com/network_device…