Bishal (@bishal9128) 's Twitter Profile
Bishal

@bishal9128

ID: 1262488471865868289

calendar_today18-05-2020 21:02:29

595 Tweet

309 Takipçi

4,4K Takip Edilen

Justin Bons (@justin_bons) 's Twitter Profile Photo

1/25) Algorand's technology is cutting edge Highly scalable without sharding or L2s, boasting a TPS of up to 6k with 4-second finalization times & on-chain governance! Unfortunately, ALGO is also centralized & permissioned: Permissioned gatekeepers can censor any TX on a whim!

Arkham (@arkham) 's Twitter Profile Photo

Study the Largest Venture Capital Firms on Arkham Track the investments of the top-tier VC firms labeled on Arkham in one place. You can see portfolio breakdowns & on-chain holdings for: Paradigm Andreessen Horowitz (a16z) Spartan Group Dragonfly Capital Animoca Brands Many

Study the Largest Venture Capital Firms on Arkham

Track the investments of the top-tier VC firms labeled on Arkham in one place.

You can see portfolio breakdowns & on-chain holdings for:

Paradigm
Andreessen Horowitz (a16z)
Spartan Group
Dragonfly Capital
Animoca Brands
Many
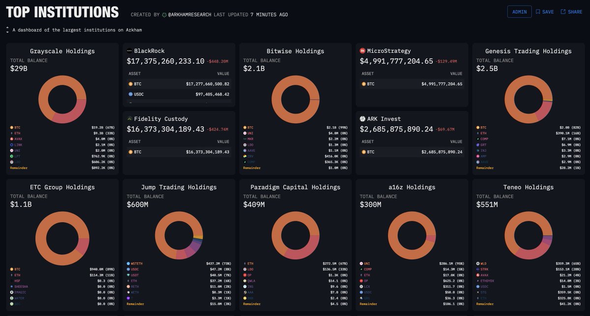
Arkham (@arkham) 's Twitter Profile Photo

Dashboard: Top Institutions Our team created a dashboard showcasing some of the top institutions tagged on Arkham. You can find holdings value, and a token portfolio breakdown for: ➣ Grayscale ➣ Fidelity ➣ Blackrock ➣ Teneo ➣ Microstrategy ➣ Genesis Trading and many

Dashboard: Top Institutions

Our team created a dashboard showcasing some of the top institutions tagged on Arkham.

You can find holdings value, and a token portfolio breakdown for:

➣ Grayscale
➣ Fidelity
➣ Blackrock
➣ Teneo
➣ Microstrategy
➣ Genesis Trading

and many
Beniamin Mincu | 🇺🇸/acc 🔥🛠️ (@beniaminmincu) 's Twitter Profile Photo

1/ Let there be a fundamental principle we call Ben's scaling law: Any sufficiently advanced and scalable system — whether in nature, society, or computation — must by necessity, be sharded. Conversely, any non-sharded system is bound to break down and fade into irrelevance.🧵

Tim Denning (@tim_denning) 's Twitter Profile Photo

It took me 10 years to understand how money works, and I will tell you in 2 minutes. 1. A 9-5 job will keep you broke. Wealth lies beyond employment.

Robert Sasu | dev/acc (@sasurobert) 's Twitter Profile Photo

Why #MultiversX ? When we say we are building/have built the best overall #blockchain , people get suspicious and they rarely read the next lines. In 2018-20, everyone said ElrondNetwork cannot build a sharded chain, as they are not a stellar team. Some stellar teams from back

Why #MultiversX ?

When we say we are building/have built the best overall #blockchain , people get suspicious and they rarely read the next lines. In 2018-20, everyone said ElrondNetwork cannot build a sharded chain, as they are not a stellar team. Some stellar teams from back
Justin Bons (@justin_bons) 's Twitter Profile Photo

5 principles of cryptocurrency investing: 1. Diversification 2. Technology 3. Utility/Use Case 4. Value proposition/token economics 5. Decentralization After a decade of being a full-time professional cryptocurrency investor; these are the principles that guide my decisions: 🧵

Justin Bons (@justin_bons) 's Twitter Profile Photo

1/17) Tether is a 118 billion dollar scam; bigger than FTX & Bernie Madoff combined! No proof of reserves & an audit has never been done; USDT is printing counterfeit money (fraud) Caught falsifying documents, obscuring identities & lying about reserves Stop using USDT now! 🧵

Justin Bons (@justin_bons) 's Twitter Profile Photo

BTCs blocksize limit means it cannot be used at any significant scale at all At 13 Transaction Per Second, it cannot even empower the masses with self custody If everyone globally did one TX the queue would be over 20 years long! BTC empowers banks & custodians, not the people

Joshua D. Tobkin (SUPRA) (@joshuatobkin) 's Twitter Profile Photo

Supra achieves 500K TPS Throughput on 300 globally distributed nodes with sub-second Consensus Latency. Too good to be true? Nope, here’s how we do it: See thread below:

Justin Bons (@justin_bons) 's Twitter Profile Photo

There are only three chains that have fully deployed sharding: NEAR, EGLD & SUPRA Are we missing any? Future promises do not count; as it must be live on a public PoS chain now! Help us discover what other chains deserve more of our attention Because sharding is the future! 🔥

okHOTSHOT (@nftherder) 's Twitter Profile Photo

🚨 BREAKING: Possible Kanye's team leaked site and ca for his upcoming $YZY coin via customer texts. Today dozens of customers received txts from Yeezy Is this a legit leak? Is Kanye's account hacked? Or random phishing scam? I've investigated it all - LETS SEE

🚨 BREAKING: Possible Kanye's team leaked site and ca for his upcoming $YZY coin via customer texts. Today dozens of customers received txts from Yeezy 

Is this a legit leak? Is Kanye's account hacked? Or random phishing scam?

I've investigated it all - LETS SEE
Molly White (@molly0xfff) 's Twitter Profile Photo

Newsletter: President on brink of bailout for bitcoin Trump tries to breathe life back into the crypto markets’ “Trump pump” while federal regulatory agencies wash their hands of any crypto industry oversight citationneeded.news/issue-78/

Justin Bons (@justin_bons) 's Twitter Profile Photo

1/9) We can scale the L1 to billions now! The blockchain trilemma has been solved with sharding; true horizontal scaling NEAR & EGLD can theoretically scale to over 1M TPS right now! 🔥 Without compromising speed, security or decentralisation, that is the real cutting edge: 🧵

Justin.eth Drake (@drakefjustin) 's Twitter Profile Photo

The security of Bitcoin PoW is a ticking time bomb. Bitcoin fees are at a 13-year low—less than 10 BTC/day. Despite 2016, 2020, 2024 halvings, miner revenue from fees is at a 9-year low—just 1%. low fees → low security budget → low security Bitcoin's security model is

The security of Bitcoin PoW is a ticking time bomb.

Bitcoin fees are at a 13-year low—less than 10 BTC/day. Despite 2016, 2020, 2024 halvings, miner revenue from fees is at a 9-year low—just 1%.

low fees → low security budget → low security

Bitcoin's security model is
Bishal (@bishal9128) 's Twitter Profile Photo

Yap early, yap only, yap often. Kaito AI 🌊 is connecting AI, attention and capital with Yaps. Just claimed my social card and I'm accumulating Yap points in real-time. Claim yours 👉 yaps.kaito.ai/referral/12624…

Vader (@vaderresearch) 's Twitter Profile Photo

I have never participated and will never participate in private sales and/or paid marketing/collabs with existing or upcoming Genesis Agents to protect my neutrality & objectivity with Genesis Tier Listing. Yes, I might miss out on short-term gains but the whole idea of THE

I have never participated and will never participate in private sales and/or paid marketing/collabs with existing or upcoming Genesis Agents to protect my neutrality & objectivity with Genesis Tier Listing.

Yes, I might miss out on short-term gains but the whole idea of THE